


URL
社内サービスなので、非公開
説明
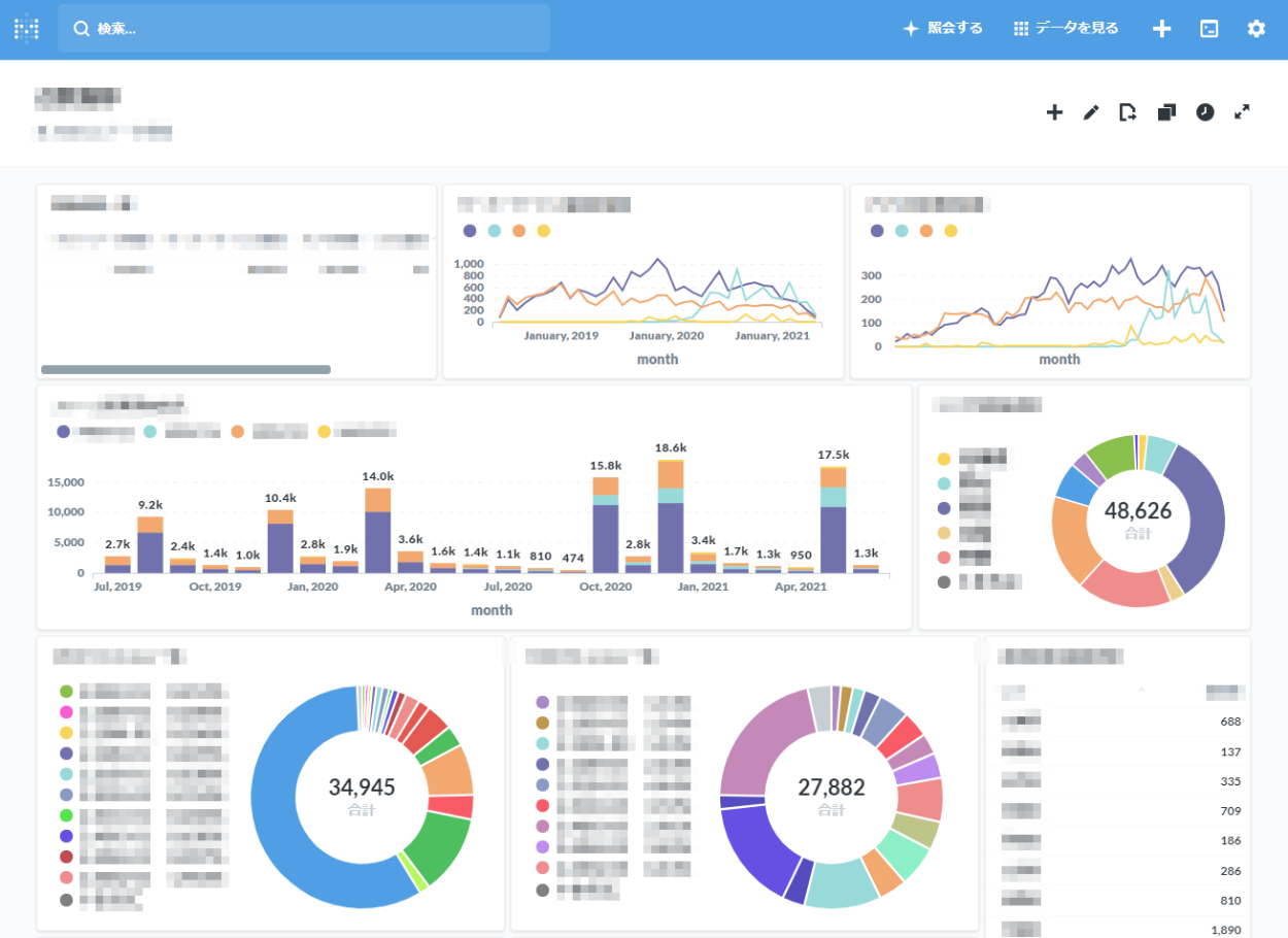
サーバーに蓄積している商品ログを分析し、見える化しました。画面イメージのように、データ分析サイトのダッシュボード上に、各種データを一覧表示させています。このデータは、商品企画や不具合解析など様々な用途に使用されています。
しくみとしては、Jenkinsからの定期実行をトリガーにスクリプトを実行し、データ蓄積サーバー上の商品ログを解析&DB化しています。スクリプトにはPythonを、DBとしてはSQLiteを使用しています。
BIツールは2種類稼働させています。開発部門向けにはMetabaseを使用し、SQLにて自由に解析できるようにしています。企画部門や別事業所向けにはそこまでの権限を与えない代わりに、QuickSight上でビジネスに関するデータに特化して、閲覧できるようにしています。
使用した技術
Python/Jenkins/SQLite/Metabase
AWS (S3/Athena/QuickSight)
